Nous sommes ravis de vous présenter le Tableau de Bord 2.0, une nouvelle expérience de visibilité unifiée pour les gestionnaires et le personnel à travers toutes les propriétés.



Objectif:
Le Tableau de Bord 2.0 fournit des instantanés opérationnels en temps réel, offrant aux gestionnaires une connaissance immédiate de ce qui se passe dans leurs propriétés en ce moment.
Objectifs clés:
-Tableau de bord consolidé avec les métriques essentielles de toutes les propriétés, avec des filtres intégrés pour basculer entre elles.
- Instantanés de statut en temps réel: Axé sur le statut opérationnel actuel.
- Comparaison inter-propriétés et entre employés: Comparer la performance des employés au sein d'une même propriété grâce aux capacités de filtrage.
- Gestion du contrôle d'accès: Les gestionnaires peuvent accorder ou retirer l'accès au tableau de bord par utilisateur.
Accès:
Un gestionnaire ( au niveau de l'entreprise ) peut accorder ou retirer l'accès au tableau de bord en modifiant le profil de l'employé dans la page de configuration des employés.
- Tout type d'employé peut se voir accorder l'accès pour la V1
- L'accès est accordé par type de tableau de bord (ex. : Tableau de Bord Gestionnaire, Tableau de Bord Comptabilité)
- Si un utilisateur n'a pas accès à un tableau de bord, il ne verra pas l'option pour le consulter
- Les filtres par défaut affichent tous les employés
Les utilisateurs naviguent entre les pages de tableau de bord suivantes:
- Vue d'ensemble V1 (par défaut pour tous)
- Requêtes
- Payables
Avantages:
Les gestionnaires ont un contrôle total sur qui voit quoi. En n'accordant l'accès qu'aux tableaux de bord pertinents, les organisations s'assurent que les données opérationnelles sensibles restent entre les bonnes mains, réduisant ainsi la surcharge d'information pour le personnel et protégeant la confidentialité des données à l'échelle de l'entreprise.
Types de Tableaux de Bord en V1
Tableau de Bord Gestionnaire:
Relatif au personnel et aux opérations à travers toutes les propriétés. La gestion du personnel est pré-filtrée par l'utilisateur pour voir quelles opérations sont à effectuer.
Vue d'ensemble des opérations par groupe/individu par propriété. Possibilité de sélectionner une ou plusieurs propriétés. Possibilité de filtrer par groupe d'employés.
Vue d'ensemble:
- Tableau de bord couvrant toutes les propriétés
- Voir les tâches et les actions à réaliser
- Vue d'ensemble du nombre de propriétés
- Recherche de résidents
Avantage pour les utilisateurs:
Avoir des tableaux de bord spécialisés signifie que chaque utilisateur voit une vue adaptée à son rôle — les gestionnaires obtiennent des informations sur la performance du personnel, tandis que tous les utilisateurs bénéficient d'une vue claire au niveau de la propriété, sans encombrement ni données non pertinentes.
Paramètres de Niveau de Service (PNS):
Les Paramètres de Niveau de Service permettent à l'entreprise de configurer des seuils de performance pour les métriques clés du tableau de bord.
-Les valeurs s'appliquent à toutes les propriétés (paramètres universels)
-Les valeurs sont des chiffres uniquement. Les unités sont en Jours ou en QTÉ ; les lettres ne sont pas autorisées
-Le propriétaire de l'entreprise doit configurer les valeurs depuis la page de configuration
-Toutes les métriques du tableau de bord ne nécessitent pas de valeurs PNS
-Si aucune valeur PNS n'est configurée lors de la première connexion, le tableau de bord affichera quand même les données, mais avec une seule couleur
-Les utilisateurs peuvent avoir une valeur 0 entre les plages

Avantage pour les utilisateurs:
Les seuils PNS transforment les chiffres bruts en signaux visuels codés par couleur. Au lieu d'interpréter manuellement les données, les gestionnaires peuvent instantanément voir si une métrique est Excellente, Acceptable ou Critique — facilitant ainsi la priorisation des actions et la responsabilisation des équipes selon des standards cohérents dans toutes les propriétés.
Tableau de Bord Vue d'Ensemble:
- Par défaut pour tous les utilisateurs.
- Les utilisateurs peuvent filtrer par propriété, ce qui met à jour dynamiquement tous les chiffres. Par défaut, tous les bâtiments sont affichés.
Avantage pour les utilisateurs:
C'est le premier écran sur lequel chaque utilisateur atterrit, offrant un bilan immédiat à l'échelle de l'entreprise. Aucune configuration requise. Les utilisateurs obtiennent une visibilité instantanée sur l'occupation, le nombre d'unités, les locataires et leur liste de tâches personnelles dès leur connexion.
Options de Filtres:
- Filtrer par propriété: Affiche toutes les propriétés par défaut ; met à jour les chiffres lors de la sélection
- Filtrer par type de propriété: Copropriété ou Location
KPIs Location (Encadrés):
- Nombre de bâtiments actifs / unités / stationnements / casiers (mis à jour avec le filtre propriété)
- Nombre de locataires (mis à jour avec le filtre propriété)
- Unités à louer (mis à jour avec le filtre propriété)
- Loyer moyen par unité (mis à jour avec le filtre propriété)
- Taux d'occupation : % des unités avec locataires
KPIs Copropriété (Encadrés):
- Nombre de bâtiments actifs / unités / stationnements / casiers (mis à jour avec le filtre propriété)
- Nombre de locataires vs propriétaires (mis à jour avec le filtre propriété)
- Unités à vendre (mis à jour avec le filtre propriété)
- Frais de copropriété mensuels moyens (mis à jour avec le filtre propriété)
- Taux d'occupation : % des unités louées
Avantage pour les utilisateurs:
Les encadrés KPI se mettent à jour dynamiquement lors du filtrage par propriété ou type de propriété, ce qui signifie que les gestionnaires n'ont plus besoin d'exécuter des rapports séparés pour chaque bâtiment. Un gestionnaire de portefeuille supervisant à la fois des copropriétés et des locations obtient les bons KPIs pour chaque contexte en un seul clic.
Bas de Page (Location et Copropriété):
- Tableau des propriétés :Nom de la propriété, nombre d'unités, type, mes responsabilités. Filtrable par le bouton bascule « Mes responsabilités »
- Recherche de résidents : Recherche sur toutes les propriétés ; les résultats redirigent vers la page du résident
- Mes tâches / Tâches & Actions : Liste des tâches et actions en cours
Avantage pour les utilisateurs :
Le filtre « Mes Responsabilités » permet au personnel de se concentrer uniquement sur les propriétés qu'il gère, réduisant le bruit. La recherche de résidents consolide un processus qui nécessitait auparavant plusieurs étapes ; les utilisateurs peuvent désormais trouver n'importe quel résident dans toutes les propriétés depuis un emplacement central. La section Mes Tâches s'assure que rien ne passe entre les mailles du filet en affichant les éléments en attente directement sur l'écran d'accueil.
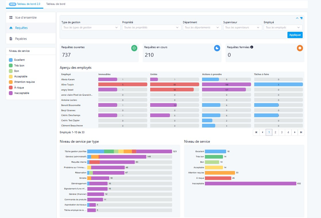
Tableau de Bord Gestionnaire:
Ce tableau de bord remplace la nécessité de compiler manuellement des données de performance à partir de plusieurs rapports. Les gestionnaires obtiennent une vue en direct et filtrable de la répartition de la charge de travail, des files d'attente de tickets et des retards de facturation au sein de leur équipe, permettant une gestion proactive et des évaluations de performance équitables.
Filtres:
- Superviseur : Sélectionner des employés spécifiques (sélection multiple) ou tous les membres de l'équipe sous un superviseur
- Propriété : Sélectionner tout ou sélection multiple. Inclut le filtre Type de gestion
Avantage pour les utilisateurs :
Les filtres à sélection multiple offrent aux gestionnaires la flexibilité de zoomer sur un seul employé, une équipe spécifique, ou de comparer à l'échelle de toute l'entreprise, sans quitter le tableau de bord ni exécuter des requêtes séparées.
Encadrés KPI:
- Nombre total de tickets ouverts (nouveaux tickets sans mise à jour de statut, non fermés)
- Nombre total de tickets en cours
- Nombre total de tickets fermés
Avantage pour les utilisateurs :
En un coup d'œil, les gestionnaires peuvent évaluer la santé globale de leurs opérations. Un nombre élevé de tickets ouverts sans mise à jour de statut signale un travail bloqué et permet aux gestionnaires d'intervenir rapidement avant que les problèmes ne s'aggravent.
Métriques :
- Nombre de bâtiments gérés par employé : Gestionnaire de propriété principal ; liste des employés avec le nombre de propriétés. Permet d'identifier rapidement si les charges de travail sont inégalement distribuées — aidant les gestionnaires à rééquilibrer les responsabilités et à prévenir l'épuisement professionnel.
- Nombre d'unités par employé : Unités gérées à titre principal. Cela offre une image plus claire de l'empreinte opérationnelle de chaque employé, rendant la planification des capacités plus facile et plus objective.
- Actions à réaliser : Nombre d'actions ouvertes par employé (exclut les actions Fermées). Les gestionnaires peuvent voir qui accumule un arriéré d'éléments non résolus et faire un suivi avant que les échéances ne soient manquées.
- Tâches : Nombre de tâches ouvertes par employé en jours (exclut les tâches Fermées). Le suivi des tâches par jours ouverts met en évidence les éléments vieillissants. Cela aide les gestionnaires à prioriser les escalades.
- Tickets ouverts par statut : Graphique affichant les statuts des tickets (exclut les tickets Fermés). Affiche le nombre total de tickets et la répartition par statut selon le type de ticket (Administration, Parties communes, Financier, etc.), aidant les gestionnaires à identifier quelles catégories de service sont les plus surchargées, permettant une allocation plus intelligente des ressources.
- Statut des tickets ouverts par employé : Graphique par employé montrant le total des tickets et leur statut (exclut les tickets Fermés).
- Factures à approuver : Ventilées par jours en attente. Onglets : Délai d'approbation / Principaux fournisseurs. Mettre en évidence les factures selon leur temps d'attente pour approbation aide les gestionnaires à éviter les pénalités de retard de paiement et à maintenir de bonnes relations avec les fournisseurs. L'onglet Principaux Fournisseurs ajoute du contexte sur les fournisseurs qui génèrent le plus grand volume de factures.
Cet article a-t-il été utile ?
C'est super !
Merci pour votre commentaire
Désolé ! Nous n'avons pas pu vous être utile
Merci pour votre commentaire
Commentaires envoyés
Nous apprécions vos efforts et nous allons corriger l'article